会员注册
登录
订单查看
首 页
企业邮箱
网站管理
繁体中文
ENGLISH
首页
关于我们
企业简介
总裁致辞
企业文化
组织机构
联系我们
公司资讯
企业动态
行业资讯
主营业务
精准脱硝HSNCR
PNCR脱硝
轧钢厂脱硝
水泥厂脱硝
锅炉烟气脱硝
烟气脱硫
废物综合利用
节能环保咨询
产品展示
精准脱硝HSNCR
PNCR脱硝
轧钢厂脱硝
水泥厂脱硝
锅炉脱硝
湿法脱硫
半干法脱硫
环保测量设备
其它设备
环保采样设备
工程业绩
烟气脱硝业绩
脱硫业绩
废物综合利用
技术咨询
人才招聘
招聘信息
我的应聘
项目合作
留言反馈
签写留言
查看留言
我的留言
会员中心
Loading...
精准脱硝HSNCR
PNCR高分子脱硝
轧钢厂天然气加热炉脱硝
水泥厂脱硝
水泥厂SNCR脱硝
尿素脱硝
氨水脱硝
水泥厂SNCR系统单元
脱硝剂制备模块
脱硝剂储存系统
泵站输送系统
分配及控制模块
喷射模块
低氮燃烧器
分级燃烧降氮
水泥厂脱硝SCR
锅炉烟气脱硝
SNCR烟气脱硝
SCR烟气脱硝
SCR/SNCR混合脱硝
湿法脱硫
喷淋脱硫塔
气动旋切脱硫
半干法脱硫
水泥厂半干法脱硫
锅炉循环流化床脱硫
环保测量设备
便携式烟气分析仪
水质分析仪
噪声测量仪
辐射测量仪器
环保采样设备
ESA
Tecora
其它设备
-请选择-
产品
主营业务
新闻
下载
其他
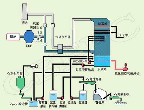
首页
产品展示
湿法脱硫
喷淋脱硫塔
产品名称:湿法脱硫系统
编 号:WFGD-02
WFGD-02
更多产品图片:
| 查看次数: